Костя делает проекты и инвестирует
00:01 · 16 окт. 2024 г. · срд
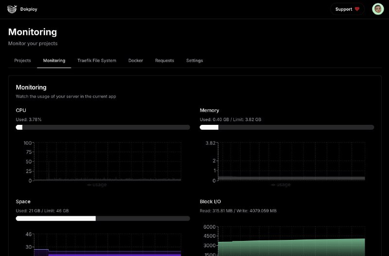
Как выглядит Dokploy. И анонс логотипа сайта, спасибо AI за прекрасного монстрика! Его векторная версия занимает много места, но ещё хочу попробовать сжать. Иначе картинка будет размером больше всего сайта, не очень хорошо.
Home
Powered by
BroadcastChannel
&
Sepia